Федеральное агенство по образованию
ГОУ ВПО Уральский государственный технический университет – УПИ
Кафедра “Турбины и двигатели”
Реферат
по дисциплине
“Магистральный транспорт газа”
Назначение основных объектов МГ
и их устройство
Преподаватель Артемова Т.Г.
Студент гр. Кириченко А.Н.
Екатеринбург
2009
Содержание
| 3 |
| 4 |
| 6 |
| 7 |
| 12 |
| 18 |
| 23 |
1. Магистральный газопровод
2. Головные сооружения
3. Подземные хранилища газа (ПХГ)
4. Газораспределительные станции
5. Блок очистки газа
6. Блок подогрева газа
7. Список используемой литературы
1. Магистральный газопровод
Магистральный газопровод — это сложная система сооружений, предназначенных для транспортировки газа из районов его добычи или производства в районы потребления.
Магистральный газопровод характеризуют высокое давление (до 55—75 кгс/см2 ), поддерживаемое в системе, большой диаметр труб (1020, 1220, 1420 мм) и значительная протяженность (сотни и тысячи километров).
По характеру линейной части различают следующие магистральные газопроводы:
1) простые, с постоянным диаметром труб от головных сооружений до конечной ГРС, без отводов к попутным потребителям и без дополнительного приема газа по пути следования; их протяженность, как правило, незначительна, газ перекачивается за счет пластового давления без дополнительного компримирования;
2) телескопические, с различным диаметром труб по трассе; их сооружают при использовании пластового давления или одной головной компрессорной станции, причем на начальном участке укладывают трубы меньшего диаметра, чем на последующих; быстрое падение давления на головном участке даст возможность большей части газопровода работать под меньшим давлением;
3) многониточные, когда параллельно основной проложены дополнительно одна, две или три нитки газопровода того же или иного диаметра; с учетом перемычек образуется система газопровода; если параллельные нитки сооружают на отдельных участках, их называют лупингами (обводами);
4) кольцевые, создаваемые вокруг крупных городов для увеличения надежности газоснабжения и равномерной подачи газа, а также для объединения магистральных газопроводов в единую газотранспортную систему
страны.
В соответствии со СНиП магистральные газопроводы в зависимости от рабочего давления подразделяются на два класса (табл. 1).
Классификация газопроводов Таблица 1
| Класс | Рабочее
давление. кгс/см* |
| I | Свыше 25 до 100 включительно |
| II | « 12 » 25 « |
Объекты магистрального газопровода подразделяют на следующие группы:
1) головные сооружения;
2) линейная часть, или собственно газопровод;
3) компрессорные станции (КС);
4) газораспределительные станции (ГРС) в конце газопровода;
5) подземные хранилища газа (ПХГ) — резервные естественные емкости газа;
6) объекты ремонтно-эксплуатационной службы (РЭП);
7) устройства линейной и станционной связи (высокочастотной и селекторной), а также системы автоматизации и телемеханизации;
8) система электрозащиты сооружений газопровода от почвенной коррозии;
9) вспомогательные сооружения, обеспечивающие бесперебойную работу системы газопровода (ЛЭП для электроснабжения объектов и электрификации отключающих устройств, водозаборы, коммуникации водоснабжения и канализации и др.),
10) управленческий и жилищно-бытовой комплекс для эксплуатационного персонала.
Управление магистральными газопроводами осуществляется по производственно-территориальному принципу. Все газопроводы распределены между газотранспортными предприятиями, подчиненными непосредственно
ОАО «Газпром» (например: Тюментрансгаз, Севергазпром Лентрансгаз, Пермьтрансгаз). Эти предприятия осуществляют бесперебойное снабжение газом промышленных объектов, городов и поселков, обслуживание и ремонт
линейных сооружений, компрессорных и газораспределительных станций.
Газотранспортные предприятия через диспетчерские службы обеспечивают заданные режимы работы компрессорных станций и оптимальное регулирование потоков газа в системе в соответствии с указаниями центрального диспетчерского управления единой системы газоснабжения (ЕСГ) страны.
2. Головные сооружения
Головными сооружениями магистрального газопровода называют производственный комплекс, размещающийся на стыке газового промысла и газопровода и осуществляющий всестороннюю подготовку газа к дальней
транспортировке.
Комплекс головных сооружений зависит от состава газа, добываемого на промысле и поступающего из газосборного пункта. Как правило, в этот комплекс входят установки по очистке газа от пыли и механических примесей, осушке и одоризации. В необходимых случаях включаются также установки по отделению от газа серы и высокоценных компонентов (гелия и др.).
К головным сооружениям относят и компрессорную станцию, подключаемую на начальном участке газопровода. На территории этой станции, как правило, и размещается весь комплекс установок по подготовке газа.
По магистральным газопроводам транспортируют следующие группы газов:
· газ с чисто газовых месторождений, не содержащий тяжелых углеводородов; такой газ состоит в основном из метана СН4 (до 98%), остальную часть представляют предельные углеводороды (этан, пропан, бутан и пентан) и примеси азота, углекислого газа, иногда сероводорода, водорода, гелия и др.;
· газ газоконденсатных месторождений;
· попутный нефтяной газ, отделяемый при добыче нефти;
· искусственный газ, получаемый путем сжигания горючих сланцев и пр.
Газ, попадающий на головные сооружения магистрального газопровода со сборных пунктов промысла, содержит механические примеси (песок, пыль. металлическую окалину и др.) и жидкости (пластовую воду, конденсат, масло). Перед подачей в газопровод его очищают и осушают, так как без предварительной подготовки он будет засорять трубопровод, вызывать преждевременный износ запорной и регулирующей арматуры, нарушать работу контрольно-измерительных приборов. Твердые частицы, попадая в компрессорные установки, ускоряют износ поршневых колец, клапанов и цилиндров. В центробежных нагнетателях они ускоряют износ рабочих колес и самого корпуса нагнетателя. Жидкие примеси, скапливаясь в пониженных местах газопровода, будут сужать его сечение, способствовать образованию гидратных и гидравлических пробок.
Для очистки газа от механических примесей используют горизонтальные и вертикальные сепараторы, цилиндрические масляные и циклонные пылеуловители.
В сепараторах производится отделение примесей от газа. По принципу действия сепараторы делятся на объемные (гравитационные) и циклонные.
В гравитационных аппаратах примеси оседают вследствие резкого изменения направления потока газа при одновременном уменьшении скорости его движения. В циклонных установках используются центробежные силы инерции, возникающие в камере при входе газа по тангенциальному вводу.
Масляные цилиндрические пылеуловители представляют собой вертикальные цилиндрические сосуды со сферическими днищами. На головных сооружениях магистральных газопроводов их устанавливают группами в зависимости от необходимой пропускной способности. Размеры пылеуловителей по диаметру от 1000 до 2400 мм, по высоте от 5.8 до 8,8 м.
В пылеуловителе имеются устройства, обеспечивающие контактирование газа с маслом и отделение твердых и жидких частиц от газа. Оседающий в пылеуловителе шлам периодически удаляют, загрязненное масло заменяют.
Осушку газа на головных сооружениях осуществляют двумя способами: абсорбционным (с жидкими поглотителями) и адсорбционным (с твердыми поглотителями). Газ после пылеуловителей попадает в абсорберы, где очищается от взвешенных капель жидкости и водяных паров путем активного контакта с абсорбентом, чаще всего диэтиленгликолем.
В последнее время определенное значение приобретает осушка газа твердыми поглотителями. В качестве адсорбентов применяют активированную окись алюминия, флюорит, боксит, силикагель или другие реагенты. Установка такой осушки состоит из группы адсорберов (не менее двух), подогревателя газа и теплообменников. Влажный газ после очистки от пыли поступает в адсорбер, где проходит через один или несколько слоев адсорбента. Периодически часть адсорберов отключают от системы для регенерации адсорбента.
Для отделения от газа конденсата и воды с успехом используют низкотемпературную сепарацию, особенно при отборе газа из месторождений с высоким пластовым давлением. Газ из скважин без дросселирования подводят к установке и направляют во влагосборник для предварительной очистки. Затем в теплообменнике происходит его охлаждение холодным газом из сепаратора и
выделение части жидкости в гидроуловитель. Далее, пройдя через штуцер, или детандер, газ дросселируется, температура его снижается ниже температуры точки росы, и в следующем сепараторе оставшаяся жидкость выделяется. В процессе отбора влаги в газ вводят метанол или диэтиленгликоль во избежание образования кристаллогидратов.
Наиболее перспективной в настоящее время считается низкотемпературная сепарация с впрыском ингибитора гидратообразования непосредственно в поток газа. Недостатком этой схемы является использование в ней громоздких и металлоемких теплообменников типа «труба в трубе». Более эффективны кожухотрубчатые теплообменники с впрыском диэтиленгликоля.
Для улавливания жидкости и твердых примесей, остающихся в газе после очистных устройств, на головном участке магистрального газопровода врезают конденсатосборники и предусматривают дренажные устройства. Практика показала, что наиболее эффективно это делать на восходящих участках газопровода.
Чтобы обнаруживать и предотвращать возможные утечки газа, перед подачей в магистральный газопровод ему придают специфический запах с помощью одорантов — веществ, обладающих резким запахом (этилмеркаптан, сульфан, метилмеркантан, пропилмеркаптан и др.). Примерная среднегодовая норма расхода одоранта — 16 г на 1000 м3 газа. Одорированный газ достаточно длительное время сохраняет приобретенное качество и доходит к потребителям почти с начальной степенью одоризации.
Применяют одоризационные установки барботажные, с капельным одоризатором и др. В последнее время широко используются автоматические одоризационные установки. Учитывая, что одоранты — легкоиспаряющиеся горючие жидкости, при обращении с ними требуется строго соблюдать меры безопасности.
Головная компрессорная станция или установка комплексной подготовки газа (УКПГ) отличается от линейной тем, что на ее территории размещены все установки но подготовке газа к дальнему транспорту.
3. Подземные хранилища газа (ПХГ)
Важнейшая задача любой системы газопроводных магистралей — обеспечить надежное снабжение газом потребителей с учетом сезонной неравномерности потребления газа крупными промышленными центрами при максимальном использовании возможностей газовых промыслов и пропускной способности газопровода.
Решается эта задача путем создания подземных газохранилищ большой вместимости. Наиболее экономичными являются газохранилища, создаваемые в выработанных газовых и нефтяных месторождениях. Если нет вблизи таких месторождений, газохранилища создают в благоприятных структурах с пригодными для хранения газа водоносными пористыми пластами. Вместимость газохранилища с учетом буферного (первоначально закачанного и впоследствии не отбираемого газа, составляющего обычно до 50% общей вместимости хранилища) планируется не менее 500—1000 млн. м3 . Принципиальная схема газохранилища в водоносном пласте показана на рис. 3-1. В настоящее время подобные газохранилища эксплуатируются на системах газопроводов, снабжающих газом Москву (Калужское, Щелковское и др.), С.-Петербург (Гатчинское, Колпинское, Невское), Киев

Рис. 3-1. Схема подземного хранилища газа в водоносном пласте:
1 — компрессорная станция; 2 — установка по подготовке газа (к закачке или после отбора); 3 — эксплуатационная скважина; 4 — наблюдательная скважина; 5 — комплекс горных пород; 6 — верхний газоводоупор; 7 — пласт-коллектор, заполненный газом; 8 — часть пласта-коллектора, заполненная водой; 9 — нижний газоводоупор
(Олениевское,Червонопартизанское), Ригу и Прибалтику (Инчукалнское), Ташкент (Полторацкое, Майкопское и др.).
Принципиально работа газохранилища заключается в накапливании излишков транспортируемого газа в летне-осенний период и подаче его в систему для выравнивания резко возрастающего потребления в зимний период.
В комплекс объектов подземного газохранилища входят:
· эксплуатационные газовые скважины с наземным их обустройством;
· контрольные и наблюдательные скважины;
трубопроводные шлейфы от скважин до сборно-распределительных пунктов;
- промысловые коллекторы;
- сборно-распределительные пункты;
- компрессорная станция с установками подготовки газа к дальней транспортировке;
- эксплуатационно-хозяйственный блок;
- служебные, вспомогательные и жилые сооружения, как на головных компрессорных станциях.
Размещение объектов подземного газохранилища зависит от расположения скважин, схем сбора и распределения газа, технологической целесообразности, норм безопасности производства, санитарных норм, требований СНиП и других директивных документов.
Технологическая схема работы хранилищ в истощенных месторождениях и вновь создаваемых в водоносных горизонтах практически одинакова.
При закачке газа в пласт на хранение операции выполняют в следующем порядке:
1) очистка газа, поступающего по магистральному газопроводу, перед подачей на компримирование;
2) компримирование газа; в зависимости от глубины пласта-коллектора и, следовательно, величины первоначального пластового давления на КС предусматривают одноступенчатое либо двухступенчатое сжатие газа;
3) охлаждение газа;
4) очистка газа от масла после КС во избежание замасливания и кольматирования приемной части скважины и прифильтровой зоны;
5) измерение общего объема закачиваемого газа;
6) распределение газа через коллекторы и шлейфы по нагнетательным скважинам.
При отборе газа технологическая последовательность операций иная:
1) измерение и регулирование отбора газа по скважинам;
2) очистка газа от механических примесей и капельной влаги;
3) осушка газа;
4) предотвращение гидратообразования;
5) измерение общего расхода газа;
6) компримирование (в случае необходимости) и подготовка газа к дальней транспортировке.
4. Газораспределительные станции
Газораспределительные станции (ГРС) предназначены для снабжения газом от магистральных и промысловых газопроводов следующих потребителей:
1) на собственные нужды объектов газонефтяных месторождений;
2) на собственные нужды объектов газокомпрессорных станций (ГКО;
3) объекты малых и средних населенных пунктов;
4) электростанции;
5) промышленные, коммунально-бытовые предприятия и населенные пункты крупных городов.
ГРС обеспечивают:
1) очистку газа от механических примесей и от конденсата;
2) редуцирование до заданного давления и поддержание его с определенной
точностью;
3) измерение расхода газа с многосуточной регистрацией;
4) Одоризацию газа пропорционально его расходу перед подачей потребителю;
5) подачу газа потребителю минуя ГРС в соответствии с требованием ГОСТ 5542—87.
По конструкции все ГРС подразделяются на:
1) станции индивидуального проектирования;
2) автоматические (АГРС): АГРС-1/3, АГРС-1. АГРС-3, АГРС-10, «Энергия-1М», «Энергия-2», «Энергия-3», «Ташкент-1 и -2».
3) блочно-комплектные (БК-ГРС) — с одним (БК-ГРС-1-30, БК-ГРС-1-80, БКТРС-1-150) и двумя выходами на потребителя (БК-ГРС-П-70. БК-ГРС-П-130, БК-ГРС-П-160).
Все ГРС предназначены для эксплуатации на открытом воздухе в районах с сейсмичностью до 7 баллов по шкале Рихтера, с умеренным климатом (в условиях, нормализованных до исполнения V, категории размещения I по ГОСТ 15150—69*), с температурой окружающего воздуха от -40 до 50° С, с относительной влажностью 95% при 35° С.
Газораспределительные станции (ГРС) являются конечными объектами магистралей или отводов от них и головными для разводящих газовых сетей потребителей. Основные функции ГРС — снижать и поддерживать выходное давление газа на уровне, отвечающем требованиям (технологическим и бытовым) потребителя, учитывать и регулировать расход отпускаемого газа. Кроме того, на ГРС осуществляется дополнительная очистка газа от механических примесей и, если степень одоризации недостаточна, дополнительное введение одоранта. Давление газа в магистрали предусматривается в широком диапазоне — от 10 до 55 кгс/см 2 , на выходе — от 3 до 12 кгс/см2 , иногда (при промышленном потреблении и разводящей сети среднего давления) до 25 кгс/см2 .
В зависимости от производительности газораспределительные станции подразделяются на две группы: первая группа рассчитана на малых и средних газопотребителей с расходом газа менее 250 тыс. м 3 /ч, вторая группа
предназначена для крупных газопотребителей с расходом более 250 тыс. м3 /ч. Как правило, ГРС первой группы сооружают по типовым проектам. ГРС для крупных городов и промышленных центров, потребление газа которых определяется миллионами кубических метров в сутки, создают по индивидуальным проектам.
При размещении на местности газораспределительных станций следует выдерживать безопасные расстояния от населенных мест, промышленных предприятий и отдельных зданий и сооружений, указанные в СНиП
II.45—75. Например, при диаметрах подводящих газопроводов более 800 мм удаление ГРС от населенных пунктов, отдельных зданий и промышленных предприятий должно составлять 250—300 м, от сельскохозяйственных объектов и железных дорог — 200 м, от мостов— 225—300 м. Расстояние от ГРС до дома операторов при надомном обслуживании должно быть не менее 200 м.
На ГРС имеются следующие комплексы оборудования:
узлы очистки поступающего газа от пыли и жидкости, оборудуемые висциновыми фильтрами, масляными пылеуловителями или газовыми сепараторами;
узлы редуцирования, где давление газа снижается и автоматически поддерживается на заданном уровне с помощью регуляторов давления РД различной мощности;
узлы учета количества газа с камерными диафрагмами на выходных газопроводах и расходомерами-дифманометрами:
узлы переключения с запорными устройствами для направления потоков газа непосредственно в выходные газопроводы по базисным линиям, минуя ГРС в аварийных ситуациях либо при ремонте установок; на выходных линиях устанавливают пружинные предохранительные клапаны, через которые в случае непредвиденного повышения давления в системе газ автоматически сбрасывается в атмосферу;
установки подогрева газа, чтобы предотвратить образование гидратных пробок; обычно для этого используются водогрейные котлы «Нерис» или ВНИИСТО с теплообменниками, которые служат одновременно для ото-
пления ГРС;
установки одорирования газа с одоризационными колонками и емкостями для одоранта;
внешние входные и выходные трубопроводы — гребенка с большим числом запорной арматуры;
устройства КИП и автоматики;
электрооборудование и регулирующие устройства электрохимической защиты примыкающей линейной части газопровода.
Все ГРС оборудуют автоматически действующими регулирующими клапанами в комплекте с регуляторами давления или пневмореле, расходомерными и другими установками.

Наиболее широкое применение при среднем потреблении газа имеют автоматизированные ГРС в Блочно-комплектном исполнении на 100—150 тыс. м3 /ч, разработанные институтом «Гипрогаз» (рис. 4-1). По этому проекту ГРС сооружают из технологических и строительных комплектных блоков заводского изготовления, что обеспечивает высокий уровень индустриализации строительства.
Рис. 4-1 Общий вид ГРС в блочно-комплектном исполнении
Благодаря принятым в проекте мультициклонным пылеуловителям сокращаются металловложения в блок очистки. Степень очистки газа высокая.
Регуляторы прямого действия обеспечивают автоматическое регулирование давления при колебаниях расхода газа в пределах 1:100 и более.
В зависимости от конкретных условий ГРС можно компоновать из различных узлов, собранных в блоки отключения, очистки, редуцирования первого потребителя и редуцирования второго потребителя.
ГРС в блочно-комплектном исполнении выпускают шести типоразмеров, три из них — для одного потребителя и три — для двух потребителей. Такие ГРС отличаются простотой схемы, надежностью в эксплуатации, низкой стоимостью строительства и малой металлоемкостью. Как указывалось, максимальная производительность ГРС этих типов при давлении газа на выходе 20 кгс/см2 составляет 100 — 150 тыс. м3 /ч, при повышении давления производительность может быть доведена до 200 —тыс. м3 /ч. Транспортабельные блоки имеют ширину до 3350 мм, высоту до 2800 мм.
Схема работы ГРС в блочно-комплектном исполнении заключается в следующем (рис. 4-2). Через узел подключения газ поступает в установку очистки, затем — на редуцирование и после этого — в расходомерные нитки. Пройдя через отключающую арматуру, газ по мере необходимости одорируется и поступает в газопровод потребителя. В случае надобности к входной нитке после очистки газа подключаются блоки подогрева.
![]() |
Системы КИП и автоматики ГРС обеспечивают сжижение давления газа, автоматическое поддержание его на выходе в заданных пределах при широком колебании газопотребления, автоматическую защиту и бесперебойное
газоснабжение потребителей.
Рис. 4 – 2 Технологическая схема автоматизированной ГРС в блочно-комплектном исполнении для двух по требителей:
| ниткой |
1 – Блок отключающих устройств в комплекте с расходомерной ниткой и свечой; 2 – блок очистки в комплекте с входной ниткой; 3-блок редуцирования первого потребителя: 4-блок редуцирования второго потребителя; 5 – строительный блок, 6 — одоризационная установка
Очистка газа производится в батарейных циклонных пылеуловителях конструкции института «Гипрогаз», редуцирование — регуляторами прямого действия РД. Здание ГРС монтируют из комплектных блоков, в состав которых входят строительный блок КИП и А, а также комплект строительных элементов, позволяющих собирать блоки редуцирования и отключающих устройств, фундаменты — щебеночная подготовка под опорные плиты, стены и покрытия из панелей ВНИИСТ со стальным каркасом.
Отопление помещений только строительного блока КИП и А—водяное от установки АГВ-120, а в варианте с обогревом редуцирующих клапанов — водяное от газифицированного котла ВНИИСТО-М.
Вентиляция помещений ГРС — приточно-вытяжная с естественным побуждением. Электроснабжение — от сетей напряжением 380/220 с кабельным вводом.
На ГРС, как правило, устанавливают промежуточный пункт диспетчерской избирательной связи с тональным вызовом. Генеральный план ГРС в блочно-комплектном исполнении приводится на рис. 4-3
Для редуцирования газа при газоснабжении набольших промышленных, бытовых и сельскохозяйственных объектов применяют автоматические газораспределительные станции АГРС в шкафном исполнении, изготавливаемые полностью в заводских условиях. АГРС обеспечивают подачу газа от магистрального газопровода потребителю под заданным давлением и с нормальной одоризацией. Они оборудованы контролирующими датчиками с электрическим выводом, позволяющими осуществлять дистанционный контроль за их работой с диспетчерского пункта. Масса шкафной АГРС 1/3 немногим более 2 т.
Промышленностью разработано несколько типоразмеров блочных АГРС, выпускаемых с комплектными заготовками узлов оборудования, опорными конструкциями, системами отопления, вентиляции, КИП и автоматики. Так, например, АГРС-3 и АГРС-10 (институт ВНИПИГаздобыча») отличаются транспортабельностью простотой установки на железобетонных 
Рис. 4-3. Генеральный план блочной ГРС:
1 — емкость для конденсата; 2 — бензораздаточная колонка; 3 — емкость для
одоранта; 4 — молниеприемник; 5 — строительный блок ГРС; 6 — опоры под
трубопроводы, 7 — блок очистки; 5 — строительный блок отключающих устройств; 9 — ограждение; 10 — свеча
плитах, надежностью в работе.
Для снабжения газом мелких попутных бытовых и технологических потребителей, в частности термоэлектронагревателей радиорелейных пунктов и станций катодной защиты, применяют шкафные автоматические редуцирующие пункты РП, разработанные институтом «ВНИПИГаздобыча».
При редуцировании влажного газа на ГРС могут происходить гидратообразование и обмерзание регуляторов и регулирующих клапанов. Чтобы предупредить эти нежелательные явления, в настоящее время широко применяют общий подогрев газа перед узлами редуцирования на ГРС с помощью кожухотрубных теплообменников.
По форме обслуживания ГРС подразделяются:
1) с вахтовым обслуживанием — ГРС производительностью более 250 тыс. м3 /ч и ГРС, снабжающие предприятия, на которых газ является технологическим сырьем;
2) с надомным и кустовым обслуживанием операторами — ГРС производительностью до 250 тыс. м3 /ч.
Вахтовое обслуживание, применяемое на практике весьма редко, предусматривает постоянное нахождение на ГРС дежурного персонала численностью 5—9 человек. В обязанности обслуживающего персонала, помимо обеспечения заданного режима подачи газа потребителям, входит производство текущего ремонта технологического оборудования, непосредственное участие в производстве средних и капитальных ремонтов оборудования и коммуникаций ГРС, а также обслуживание контрольно-измерительных и регулирующих приборов и установок по очитке и одоризации газа.
Безвахтовое, или, как принято называть, надомное, обслуживание предусматривается на автоматизированных ГРС, обеспечивающих без постоянного присутствия персонала бесперебойное снабжение потребителей газом при заданных параметрах давления и с необходимой степенью одоризации. Такие ГРС обслуживают два оператора с дежурством на дому. В квартиры операторов в случае неисправности передаются световой и звуковой нерасшифрованные сигналы, при получении которых дежурный оператор должен явиться на ГРС и устранить неполадки. В последние годы получило распространение кустовое обслуживание, при котором два оператора обслуживают 5—6 близлежащих ГРС.
5. Блок очистки газа
Блок очистки газа на ГРС позволяет предотвратить попадание механических примесей и конденсата в оборудование, в технологические трубопроводы, в приборы контроля и автоматики станции и потребителей газа. Импульсный и командный газ автоматического регулирования и управления должен быть осушен и дополнительно очищен в соответствии с ОСТ 51.40—83.
Для очистки газа на ГРС применяют пылевлагоулавливающие устройства различной конструкции, обеспечивающие подготовку газа в соответствии с действующими нормативными документами по эксплуатации. Главное требование к блоку очистки газа — автоматическое удаление конденсата в сборные емкости, откуда он по мере накопления вывозится с территории ГРС
Этот блок должен обеспечить такую степень очистки газа, когда концентрация примеси твердых частиц размером 10 мкм не должна превышать 0,3 мг/кг, а содержание влаги должно быть не больше величин, соответствующих состоянию насыщения газа.
Наибольшая трудность при очистке газа – образование гидратов углеводородных газов: белых кристаллов, напоминающих снегообразную кристаллическую массу. Твердые гидраты образуют метан (их формула 8СН4 •46Н2О или СН2 •5,75Н2 О) и этан (8С2 Н6 •46Н2 О) или С2 Н6 •5,75Н2 О); пропан образует жидкие гидраты (8C3 H8•136H2 O или С3 Н8 17Н2 О). При наличии в газе сероводорода формируются как твердые, так и жидкие гидраты.
Гидраты — нестабильные соединения, которые при понижении давления и повышении температуры легко разлагаются на газ и воду. Они выпадают при редуцировании газа, обволакивая клапаны регуляторов давления газа и нарушая их работу. Кристаллогидраты откладываются и на стенках измерительных трубопроводов, особенно в местах сужающих устройств, приводя тем самым к погрешности измерения расхода газа. Кроме того, они забивают импульсные трубки, выводя из строя контрольно-измерительные приборы (КИП).
На ГРС предусмотрена одноступенчатая очистка газа. От механических примесей и конденсата природный газ очищают с помощью газосепараторов по ОСТ 26—02645—72 (с полыми скрубберами или с насадками) типа ГС-11-64, ГСР-64, ГЖ-64. Насадки в скрубберах применяют сетчатые, жалюзийные и из колец Рашига. На монтажной площадке ГРС устанавливают не менее двух газосепараторов, работающих параллельно. Скорость движения газа в них не должна быть более 0,5—0.6 м/с. Газосепараторы подбирают с таким расчетом, чтобы при остановке одного из них, скорость газа в работающем не превышала 1 м/с. Газосепараторы должны быть теплоизолированы и установлены на отдельных фундаментах. Расстояние между ними — не менее их диаметра с теплоизоляцией.
Очистка газа от механических примесей и конденсата в газосепараторе происходит за счет:
1) изменения направления движения газа на 180°;
2) снижения скорости движения газа до 0,5—0,6 м/с. В этом случае
VB < V0
(где VB — скорость витания механических частиц в газосепараторе; V0 — скорость оседания механических частиц в газосепараторе);
3) движения газа в насадке, где отбиваются (выделяются) механические примеси и капли конденсата, которые падают на коническое дно газосепаратора. Как показывает практика, наименьший каплеунос конденсата происходит в газосепараторах с сетчатыми насадками.
Газовый конденсат и механические примеси скапливаются на дне газосепаратора. По мере накопления происходит автоматический сброс конденсата в подземную емкость при помощи дифференциального уровнемера жидкостного пневматического (ДУЖП), установленного на газосепараторе, и регулирующего клапана непрямого действия типа Кр-50-64-ВО, где Кр — тип клапана, 50 — условный диаметр клапана, мм; 64 — условное давление, кгс/см; ВО — газ (воздух) открывает. В отапливаемом помещении устанавливают два регулирующих клапана типа Кр, один из которых является рабочим, а другой — резервным.
Основные узлы клапана — мембранно-пружинный привод и двухседельное дроссельное устройство. Мембранно-пружинный привод клапана питает газ давлением 1 — 1.2 кгс/см, расход газа 0,5 — 0,6 м /ч. Когда уровень газового конденсата в газосепараторе поднимается до верхнего допустимого уровня, срабатывает ДУЖП и через реле мембранно-пружинный привод под действием давления газа перемещается вниз, открывая клапан для прохода конденсата и подземную емкость. Уровень газового конденсата в газосепараторе опускается до нижнего допустимого. При этом через реле подается сигнал на прекращение подачи газа на клапан Кр-50-64-ВО и мембранно-пружинный привод под действием пружины перемещается вверх, закрывая клапан для пропуска конденсата из газосе-паратора в подземную емкость.
По мере накопления конденсата в подземной емкости он перекачивается насосом топливозаправочной колонки в автомобильную цистерну и вывозится для дальнейшего использования.
Кроме газосепараторов ОСТ 26—02645—72 для очистки газа применяют пылеуловители мультициклонные (рис. 5-1 и 5-2) Эффективность очистки в них зависит от дисперсного состава механических примесей в газе, скорости газа в циклонах, прилипаемости и влажности механических частиц и ряда других величин.
Мультициклонный пылеуловитель представляет собой сосуд, внутренняя полость которого разделена на три части: верхнюю, свободную от каких-либо устройств; среднюю, где находятся циклонные элементы; и нижнюю, где собираются конденсат и механические примеси.

Рис. 5- I . Пылеуловитель мультициклонный.
1-муфта; 2 – люк для чистки: 3. 4 — дренажи: 5 — штуцер автоматического сброса конденсата; 6 – штуцер датчика уровня жидкости: 7 — циклонный элемент: 8 — переливная
![]() |
труба Ø18×2.
| Рис. 5-2. Циклонный элемент.
1.3 — трубы. 2 — направляющий аппарат. |
Очищаемый газ поступает в среднюю часть мультициклона. Через вихревые устройства циклонов газ поступает в нижнюю часть мультициклона, где происходит оседание всех примесей.
Газ, освобожденный от частиц пыли и жидкости, проходит по внутренним трубкам циклонов, попадает в верхнюю часть и далее направляется в газопроводы.
Мультициклоны можно оборудовать установкой автоматического сброса конденсата в подземную сборную емкость.
Мультициклоны эффективно очищают газы, содержащие сухие механические примеси. Очистка в мультициклонах природных газов от механических примесей и конденсата малоэффективна, так как они быстро забивают конусную часть циклонных элементов, при этом образуя наросты и даже пробки. Циклонные элементы выходят из строя, нарушая аэродинамику мультициклона. Поэтому мультициклоны приходится часто останавливать для чистки и промывки циклонных элементов. Эта работа трудоемкая и требует больших эксплуатационных затрат.
На ГРС малой пропускной способности для очистки газа от механических примесей применяют висциновые фильтры (рис. 5-3).Такой фильтр состоит из корпуса, внутри которого смонтирована кассета (насадка), заполненная кольцами Рашига. Эти кольца бывают металлические и керамические. В основном применяют металлические размером 15x15x0,5 мм. Кольца Рашига смазывают висциновым маслом по ГОСТ 7611—55 (60% цилиндрового масла плюс 40 солярового).
Принцип работы висцинового фильтра следующий: частички механических примесей, попадая с потоком газа в фильтр, проходят через смоченные висциновым маслом кольца Рашига. меняя свое направление, и прилипают к поверхности колец.

Рис. 5-3. Висциновый фильтр D у 700 ( D уЗОО).
1 — патрубок входной; 2 — корпус фильтра; 3 — перфорированная сетка: 4 – люк эагрузоч-
ный. 5— засыпка (мелкие металлические или керамические кольца 15×15 мм): 6 — штуцер:
7 — патрубок выходной: 8 — люк разгрузочный: 9 — отбойный лист.
Как только перепад давления газа на входе в фильтр и на выходе из него возрастает, что свидетельствует о загрязненности насадки, кольца фильтра очищают паром, промывают содовым раствором, после чего их смазывают чистым висциновым маслом.
Процесс очистки и восстановления работоспособности висцинового фильтра весьма трудоемок, так как осуществляется вручную. Частые очистка и восстановление работоспособности фильтра oбyc-ловлены тем. что масляная активная пленка с колец Рашига быстро растворяется и смывается конденсатом, находящимся в природном газом.
Висциновые фильтры предназначены для очистки газа только от механических примесей, так как их конструкция не позволяет оборудовать фильтры автоматическим сбросом конденсата в подземную емкость.
На некоторых ГРС для очистки газа используют пылеуловители масляные (рис. 5-4) с внутренними диаметрами 1000, 1200, 1400, 1600 мм. Число устанавливаемых на ГРС пылеуловителей зависит от расхода газа, но их должно быть не менее двух.
Пылеуловители масляные состоят из трех секций: нижней, промывочной, в которой все время поддерживается постоянный уровень солярового масла. Средней, осадительной, где газ освобождается от взвешенных частиц солярового масла. Верхней, отбойной, или скрубберной, где и происходит окончательная очистка газа. В нижней секции размещена насадка из пучка трубок, верхние концы которых закреплены в решетке. Нижние концы трубок открыты и имеют 16 продольных прорезей-щелей. Расстояние между концами трубок и поверхностью солярового масла 25—30 мм. Средняя секция пылеуловителя свободна от элементов конструкции, В верхней секции расположена скрубберная насадка, состоящая из жалюзийных листов с волнообразным профилем или металлической сетки, которые образуют лабиринт для прохода газа.
Газ через газоподводящий патрубок поступает в нижнюю секцию, ударяется об отбойный козырек и изменяет направление движения. Наиболее крупные взвешенные механические частицы падают в нижнюю часть пылеуловителя, заполненную маслом. Затем газ проходит над поверхностью масла, далее через пучок труб и через открытые нижние концы их, а также через прорези.
Далее по контактным трубкам газ поступает в среднюю, осадительную, секцию, где его скорость резко снижается. В результате чего механические частицы и капельки масла оседают на разделительную сетку в виде шлама и по дренажным трубкам стекают в нижнюю секцию. Средняя скорость газа в свободном сечении средней секции 0,5—0,6, в контактных трубках 2,5—3,0 м/с.
Из средней секции газ поступает в верхнюю, отбойную, где за счет изменения направления своего движения на 90° и наличия скрубберной насадки происходит дальнейшая очистка газа. Капельки солярового масла и мелкие механические частицы по специальным дренажным трубкам стекают в нижнюю секцию.
Очищенный газ из пылеуловителя через выходной патрубок направляется или в блок подогрева, или в блок редуцирования. Загрязненное масло из нижней секции продувкой периодически удаляется по трубке для слива грязного масла в сборную емкость. Свежая порция масла заливается в пылеуловитель по специальной трубе для заполнения.
Дли очистки газа используют соляровое масло марки Л, имеющее следующие показатели: температура, ° С: застывания —20°. вспышки — не ниже 125; кинематическая вязкость по Энглеру 1,39— 1.76 о ВУ. Для очистки и осушки командного газа для редуктора ВР-1 до остаточной относительной влажности 2—3% при температуре ок-ружающего воздуха 16—20° С применяют фильтр-осушитель (рис. 5-5). Он состоит из корпуса (трубы диаметром 500 или 700 мм), 3/4 объема которого заполнены влагопоглотителем (цеолитом или силикагелем), размещенным в верхней части, между двумя сетками и двумя решетками. Нижняя часть незаполненного объема фильтра предназначена для сбора конденсата, который периодически сливается через дренажный штуцер.
Принцип действия фильтра-осушителя основан на способности влагопоглотителя поглощать большое количество влаги при малом объеме.
Для автоматического сброса из газосепаратора в подземную емкость уловленного конденсата применяют регулирующие клапаны непрямого действия типов К (рис. 5-6) 25с48нж. 25с50нж вида ВО (воздух открывает). При подаче командного давления (газа) на мембрану исполнительного механизма клапан открывается.
![]() |
Регулирующие клапаны состоят из регулирующего органа (клапана) и мембранно-исполнительного механизма (МИМ). Перемещение золотника относительно седла клапана осуществляется под действием командного газа на мембрану исполнительного механизма, который соединен с золотником посредством штока. Если давление
![]() |
Рис 5-4 Масляный пылеуловитель .
1 – трубки для слива грязного масла; 2 — люк. 3 — трубка для слива грязного масла в сборную емкость: 4 —трубка для налива масла. 5 — уровнемер; б — на-садка из пучка труб: 7 — разделительная сетка. 8 – предохранительный клапан: V — скрубберная насадка: 10 – трубки для стока загрязненного масла в нижнюю часть пылеуловителя. 11 — отбойный козырек
Рис. 5-5. Фильтр-осушитель.
1 — корпус: 2 — сетки: 3 — крышка: 4 — решетки; 5 — прокладка уплотнительная: 6 — распорное кольцо: 7 —
штуцер слива конденсата .
![]() |
| Рис. 5-6. Клапан регулирующий стальной типа К.
Положение золотника в клапане: а — вида ВЗ. б — вида ВО. / — мембрана: 2 — мембранный диск: 3 — нагружающая пружина: 4 — сальник: 5 — смазоч-ное устройств: 6 —золотник: 7 — нижняя крышка: 8 — корпус клапана: 9 — седловое кольцо: 10 — верхняя крышка: 11 — шток: 12 — контргайка: 13 — соединительная втулка. |
командного газа на МИМ увеличивается, мембрана опускается, пружина сжимается и шток с золотником опускается, открывая проходное сечение седла клапана для сброса конденсата из газосепаратора в подземную емкость. Из подземной емкости конденсат перекачивается в передвижную надземную емкость для дальнейшей транспортировки.
6. Блок подогрева газа
Наибольшие трудности при редуцировании газа возникают из-за образования гидратов, которые в виде твердых кристаллов оседают на стенках трубопроводов в местах установки сужающих устройств, на клапанах регуляторов давления газа, в импульсных линиях контрольно-измерительных приборов (КИП). Наиболее благоприятны для образования гидратов падение температуры и давления, что влечет за собой уменьшение как упругости водяных паров, так и влагоемкости газа, в результате чего происходит образование гидратов.
В качестве методов по предотвращению гидратообразования применяют общий или частичный подогрев газа; местный обогрев корпусов регуляторов давления и ввод метанола в коммуникации газопровода.
Наиболее широко применим первый метод, второй — менее аффективен, третий — очень дорогостоящий.
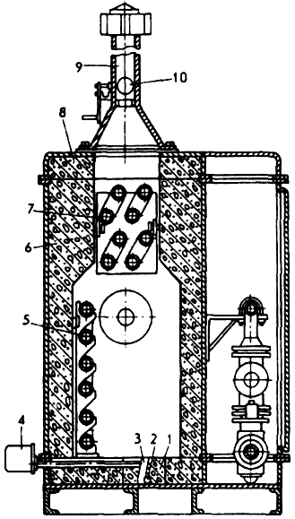
Для общего подогрева газа применяют огневые (ПГА-5, ИГА-10, ПГА-100, ПГА-200 и ПТА-1) и водяные [ПГ-3, ПГ-10, 9ПГ64-2М (ЗМ), ПТПГ-30 и ПТГ-15] подогреватели. Для эксплуатации ПГ-3 и 9ПГ64-2М(ЗМ) необходимы мощные котельные установки, стационарные или передвижные, а также постоянные инженерные коммуникации по водоснабжению, канализации и электроснабжению.
Поскольку химическая подготовка и очистка воды отсутствует, происходит быстрое нарастание накипи на внутренних стенках водопроводных труб, уменьшающих проходное сечение последних, что приводит к плохому теплообмену между горячей

Рис. 6-1. Схема водяного подогревателя газа ПГ-3
водой и газом, к утрате эффективности подогрева газа теплообменниками.
Водяные подогреватели ПГ-3 и 9ПГ64-2М (ЗМ) представляют собой теплобменные аппараты кожухотрубного типа (рис. 6-1).
Огневые подогреватели одинаковы по конструкции (рис. 6-2), отличаются техническими данными. Основные -элементы этих подогревателей: огневая камера (состоит из основания, боковых и торцевых стенок, крышки), змеевик, горелка, байпасная линия, установка термобаллонов, контрольно-запальное устройство, дымовая труба, блок автоматики контрольно-запального устройства и автоматика регулирования (включает в себя отсекатель, фильтр, регулятор давления, регулятор температуры, сбросной и электромагнитный клапаны, терморегулятор
В керамзито-бетонном основании (рис. 6-2) огневой камеры находится наклонная горелочная щель, служащая стабилизатором горения газа. Подощелевая горелка, расположенная под основанием огневой камеры в горелочной щели, представляет собой трубу с огневыми отверстиями по ее образующей. Пламя направляется на боковую радиационную стену, которая, раскалившись, излучает тепло, нагревающее змеевик. Часть змеевика, расположенная в верхней части огневой камеры, нагревается теплом отходящих газов. Краны служат для отключения змеевика подогревателя на летний период или для ремонтных работ. Газ в этом случае, минуя змеевик, проходит по байпасному газопроводу.
Автоматика регулирования и защиты размещена на сварной раме и закрыта кожухом. В дымовой трубе расположен шибер, с помощью которого можно регулировать тягу в разные периоды года.
![]() |
| Рис. 6-2. Огневой подогреватель газа ПГА-5.
1— основание огневой камеры: 2 — горелки: 3 — горелочная щель: 4 — контрольно-запальное устройство; 5 — радиационная часть змеевика: 6 — боковые стенки подогревателя: 7 — конвективная часть змеевика: 8 — крышка. 9 — дымовая труба: 10 — шибер. |
Температуру газа на выходе из подогревателя в заданных пределах от 5 до 60° С поддерживают с помощью терморегулятора.
Терморегулятор (рис. 6-3). Термометрическая система его состоит из баллона и сильфона, заполненных жидкостью с большим коэффициентом теплового расширения. Изменение температуры газа на выходе из подогревателя ведет к изменению в термосистеме объема и давления жидкости. При этом сильфон сжимается или разжимается, перемещая шток, который связан с большим и малым фигурными рычагами отсекателя Малый фигурный рычаг поднимает или опускает клапан терморегулятора.
Если температура газа выше заданной на выходе из подогревателя, жидкость в термосистеме расширяется и сжимает сильфон. Вследствие этого шток, преодолевая усилие пружины, поднимается вверх, освобождая конец большого фигурного рычага. что в свою очередь ведет к освобождению клапана, который садится на седло и закрывает проход топливного газа к горелкам.
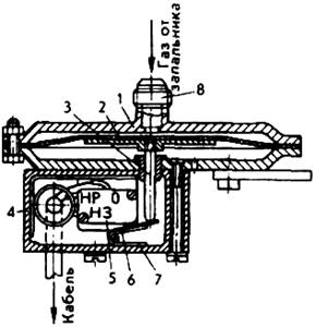
Датчик (рис. 6-4). Предназначен для подачи сигнала на диспетчерский пункт линейно-производственного управления (ДП ЛПУ) или в дом оператора (ДО) в случае погасания пламени запальника подогревателя газа.
При горении запальника мембрана находится в нижнем положении и удерживает
![]() |

Рис. 6-4. Датчик.
/ — мембранная головка: 2 — мембрана: 3 — шток: 4 — коробка: 5 — микропереключатель: 6 — рычаг: 7 — пружина: 8 — штуцер: НЗ — нормально закрыто. HP — нормально открыто.
| Рис. 6-3. Терморегулятор.
1— клапан: 2 — шток: 3 — сильфон: 4 — баллон: 5 — отсекатель. |
контакт микропереключателя в разомкнутом состоянии. При погасании запальника электромагнитный клапан закрывает подачу газа на газопроводе запальника. При этом давление газа в газопроводе запальника и в датчике падает. Мембрана под действием пружины перемешается вверх. Контакты микропереключателя замыкаются и на ДП ЛПУ или в ДО подается сигнал «Авария».
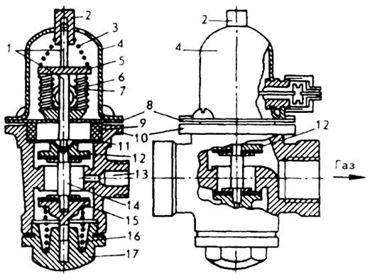
Электромагнитный клапан (рис. 6-5). Перекрывает подачу топливного газа к горелке в случае погасания пламени запальника, фиксируя три положения:
1) закрытое, когда газ через клапан не проходит;
2) промежуточное, когда газ через клапан запальника проходит;
3) рабочее, когда газ через клапан поступает и на запальник, и на горелку.
До начала работы подогревателя электромагнитный клапан закрыт. Чтобы включить запальник, необходимо нажать на пусковую кнопку. В этом случае подвижная система штоков и клапанов переместятся вниз. Клапан займет нижнее положение, а верхний сядет на седло. При этом топливный газ будет поступать через отверстие к запальнику, но не к горелке. В течение 1 мин пламя запальника нагреет спай термопары, в ней возникнет электродвижущая сила (ЭДС), образующая в электромагните магнитное поле, которое притягивает якорь к торцам электромагнита до тех пор, пока на запальнике будет гореть газ.
Под действием нижней пружины подвижная система из штоков. клапанов и кнопки поднимется вверх. При этом верхний клапан отойдет от своего седла на 2.5 мм и откроет доступ топливному газу к горелке. Нижний клапан не дойдет до своего седла на 2,5 мм, и газ будет продолжать поступать к запальнику.

Рис. 6-5. Клапан электромагнитный.
1. 14 — штоки: 2 — кнопка: 3. 16 — пружины: 4 — кожух. 5 — якорь; 6 — электромагнит: 7 — обмотка электромагнита; 8 — основание: 9 — прижимное кольцо: 10 — корпус: 11 — мембрана: 12. 15 — клапаны (12 — верхний. 15 — нижний): 13 — отверстие. 17 — пробка
При погасании пламени на запальнике якорь под действием усилии пружины 16 вместе со всей подвижной системой поднимается вверх Клапан сядет на седло и прекратит поступление газа к горелке и к запальнику.
Термопара. Выполнена из двух сплавов: хромеля (никель + хром) и копеля (никель + медь) — и представляет собой хромелевую трубку, в которую вставлен копелевый стержень. Принцип работы термопары заключается в том, что при ее нагревании тепловая энергия преобразуется в электрическую.
Подача топливного газа в подогреватели осуществляется после блок» редуцирования. Топливный газ высокого или среднего давления (6 или 3 кгс/см2 ) редуцируют до низкого (500 мм вод. ст) в регуляторах давления газа РД-32, РД-50М, которые устанавливают у каждого подогревателя или в отдельной газорегуляторной установке (ГРУ). Эти установки монтируют в помещениях редуцирования или в котельной. ГРУ снабжает газом низкого давления не только газопотребляюшие установки ГРС (котлы, подогреватели), но и газовые водонагревательные и отопительные аппараты ДО (водонагреватели, 4-конфорочные плиты, газовые холодильники и пр.).
СПИСОК ИСПОЛЬЗОВАННОЙ ЛИТЕРАТУРЫ
1. Суринович В.К., Борщенко Л.И. «Машинист технологических компрессоров», – М.: Недра, 1986.-280 с.
2. Волков М.М. и др., «Справочник работника газовой промышленности», -М.: Недра, 1989.-286с.
3. Правила технической эксплуатации магистральных газопроводов, М.: Недра, 1989.
4. Правила технической эксплуатации компрессорных цехов с газотурбинным приводом. М. 1976.
5. Сборник типовых эксплуатационных формуляров и инструкций по эксплуатации и техническому обслуживанию систем и оборудования компрессорных станций с газотурбинным приводом, ч. 1,2. Приложение к «ПТЭ компрессорных цехов с ГТУ», М.: 1976.
6. Козаченко А.Н. «Эксплуатация компрессорных станций магистральных газопроводов», – М.: Нефть и газ, 1999-459 с.
7. Андреев Г.С. «Запорная арматура», – М.: Недра, 1974.
8. Фриман Р. Э., Иванов С. А., Бородавкин П. П., «Магистральные газопроводы. Основные сведения». М.: Недра, 1976.
9. Тихомиров Е.Н. «Монтаж, наладка и эксплуатация устройств электрохимической защиты», М.: Недра, 1976.
10. Данилов А.А., Петров А.И. «Газораспределительные станции». С-П.: Недра, 1997.
11. Положение по технической эксплуатации газораспределительных станций магистральных газопроводов. М.: Недра, 1990.
12. Беззубов А.В., Козобков А.А., Шварц А.И. «Устройство и монтаж технологических компрессоров», М.: Недра, 1985.
13. СНиП 2.05.06-85. Магистральные трубопроводы. М., ЦИТП Госстроя СССР, 1985.
14. СНиП III-42-80. Магистральные трубопроводы. Госстой СССР. М., Стройиздат. 1981.
Нашли опечатку? Выделите и нажмите CTRL+Enter






